深部高瓦斯低渗透性煤层协同开采关键技术研究

张 建 国1,2

(1.炼焦煤资源开发及综合利用国家重点实验室,河南 平顶山 467000;2.中国平煤神马能源化工集团有限责任公司,河南 平顶山 467000)

摘 要:为解决深部煤层高瓦斯含量、低渗透率、上覆岩层赋存不稳定等复杂条件保护层开采的典型工程技术难题,基于平顶山矿区地质条件,研发了深部“复杂条件保护层开采方法→煤矸井下分选→瓦斯立体抽采→被保护层混采→瓦斯地面发电”集成的“采选抽充用”协同开采技术。提出了“采选抽充用”协同开采技术的需求与现实意义,揭示了在复杂条件下保护层开采的技术方法与基本原理,建立了井下重介浅槽煤矸分选系统,实现了煤流矸石分选;在原生产系统的基础上,研发了充填垮落协同式开采方法,并设计了固体充填与传统综采混合开采工作面,实现了煤炭开采与分选矸石井下回填,同时建立瓦斯立体抽采及地面瓦斯发电系统,实现了被保护层瓦斯安全卸压抽采及清洁利用。将“采选抽充用”协同开采技术在平顶山矿区十二矿己14-己15煤层进行了工程实践,实践结果表明:宽度150 m的复杂条件保护层工作面月推进度达120 m,井下分选系统入选能力达400万t/a,充填与垮落式工作面长达220 m,生产能力达300万t/a,矸石全部井下就地处理。协同开采技术在十二矿自2015年应用以来,共解放煤炭资源588.0万t,安全回采煤炭资源381.5万t,抽采瓦斯9 087.9万m3,瓦斯发电6 084.8万kW·h,取得了显著的经济效益,实现了煤与瓦斯安全高效绿色共采。

关键词:协同开采;保护层;立体抽采;井下分选;

0 引 言

我国存在着“富煤贫油少气”的能源格局,随着社会经济的发展,对煤炭资源的需求量逐渐增加。伴随煤炭资源的高强度开采,中部浅部煤炭资源逐渐开采枯竭,我国煤炭资源的发展方向正向中部深部发展。煤炭资源的深部开采已成为煤炭工业发展与资源开发中的新常态。在我国已探明的埋深2 000 m以内的煤炭资源储量中,埋深超过1 000 m的储量占53.3%,深部矿井达200处,并且仍以每年10~25 m的速度不断向下延深[1-2]。深部开采面临高地应力、高地温、高岩溶水压、高瓦斯压力以及强扰动的“四高一扰动”复杂开采地质条件,煤与瓦斯突出和强冲击矿压等复合动力灾害问题严重制约着煤矿安全高效生产[3]。我国40%以上的煤矿属于高瓦斯矿井。进入深部开采后,95%以上高瓦斯矿井所开采煤层是低透气性煤层,其透气性系数小于0.1 m2/(MPa2·d),高瓦斯低透气性煤层开采一直是世界性难题,要解决煤层卸压增透问题,最有效的方法是采用煤层保护层卸压增透的开采技术[4-7],但如果开采煤层为不具备煤层保护层的单一低渗透煤层,则必须寻求新的卸压增透途径,提高卸压增透效率。

近年来,诸多学者对煤层协同开采理论和关键技术开展了大量理论与实践研究工作,并取得了丰硕的研究成果。曹俊文[8]针对山西煤电集团公司屯兰矿区矿井瓦斯突出的现状,在瓦斯综合治理和综合利用方面进行了大量试验研究工作,总结了一套符合屯兰矿区煤层瓦斯治理和利用的煤与瓦斯协同开采关键技术,有效地减少了大气污染并提高了企业经济,具有重要的意义。张忠温[9]以平朔矿区煤层为研究对象,采用理论分析与现场试验相结合的研究方法,对近距离特厚煤层综放开采技术开展了大量试验研究工作,实现了矿井近距离特厚煤层协同开采关键技术,并达到了矿井安全高效开采的目的。为实现露天煤矿相邻端帮压煤的安全高效开采,贺永军等[10]根据白音华1、2号露天煤矿的开采现状,从经济技术角度出发,对协同开采方案进行了深入探讨和仔细研究,提出了适合该矿区的协同开采方案,有效的降低了平均剥采比,显著提高社会经济效益。此外,文献[11-12]结合具体的工程实践,分别对煤矿矿井资源开采过程提出了相应的协同开采方案,有效的提高了资源回收率、增加煤矿企业经济效益。

笔者针对平顶山天安煤业股份有限公司下属十二矿(以下简称十二矿)不存在常规保护层开采条件的高瓦斯低渗透己15煤层开采难题,提出了“采选抽充用”协同开采技术思路,并具体阐述了协同开采技术框架涵盖的复杂条件保护层开采技术、煤矸井下分选技术、瓦斯立体抽采系统、充填协同垮落式开采技术以及瓦斯地面发电系统。通过在十二矿三水平己一采区成功实施“采选抽充用”协同开采技术工程实践,实现了煤与瓦斯安全高效绿色共采。

1 工程概况

1.1 工程背景

平顶山矿区现有14对生产矿井,其中10对矿井垂深超过800 m,产量占中国平煤神马能源化工集团总产量的75%以上。生产区域实测最大瓦斯含量25.6 m3/t,最大瓦斯压力3.6 MPa,全局生产矿井绝对瓦斯涌出量达760 m3/min。这些矿井曾发生过多次煤与瓦斯突出事故,瓦斯灾害严重。以十二矿为例:十二矿是目前矿区开采深度最深的矿井,也是瓦斯灾害最为严重的矿井,历史上已累计发生煤与瓦斯突出20余次。十二矿生产能力1.3 Mt/a,采深从-150 m延深到-800 m,埋深达1 100 m,剩余可采储量为2 384.9万t。十二矿三水平可采储量2 125.3万t,己一采区为矿井目前主采采区,主采的己组己15煤层原始瓦斯含量为15.256 m3/t,原始瓦斯压力1.78 MPa,透气性系数仅为0.077 6 m2/(MPa2·d);己15煤层上覆的己14煤层厚度仅0.5 m,瓦斯压力0.26 MPa。开采己15煤层面临的难题:一是开采深度超过1 100 m,矿井辅助提升压力大;二是己15煤层瓦斯含量高,渗透性低,瓦斯潜在危险大;三是主采己15煤上覆己14煤层赋存不稳定,不具备常规保护层开采的技术条件。因此如何安全高效开采己15煤层,成为亟待解决的工程难题。

十二矿三水平位于矿井井田北部,走向长2 250 m,倾斜宽1 800 m,开采上限标高-620—-840 m。三水平开采己组煤,自上而下为己14、己15、己16、己17煤层,其中己14煤不可采,己15煤层单独存在,己16与己17合层为己16-17煤层。主采己15煤层厚度3.2 m,倾角6°~10°,为优质炼焦用煤;其直接顶为灰黑色砂质泥岩,厚8.5~16.5 m,普氏系数2~5,单轴抗压强度29.4~45 MPa;基本顶为灰白色中粗粒砂岩,厚25~30 m,普氏系数6~10,单轴抗压强度53.9~186.2 MPa;直接底板为深灰色泥岩,厚0.6~1.8 m,普氏系数0.8~3.0,单轴抗压强度8.6 MPa。试采期间己14煤层布置的己14-31010工作面,走向长571.9 m,倾斜长150 m,平均倾角5.5°,煤厚平均0.5 m;己15煤层布置的己15-31010工作面,走向长929 m,工作面面长220 m,埋深1 005~1 166 m。平均倾角5°,试采区域工作面平面布置如图1所示。

图1 试采区域工作面平面布置
Fig.1 Plane layout of working face in trial mining area

1.2 协同开采技术思路

针对上述工程难题,提出了协同开采的技术思路,协同开采的技术路线是:复杂条件保护层与被保护层开采时空协同,卸压增透与瓦斯抽采协同以及采选充一体化工艺组织协同。具体表现为针对己15低透气高瓦斯煤层开采,基于被保护层开采的基本要求创造保护层开采条件,通过开采己14煤(岩)保护层解放下部低透气高瓦斯的己15煤层;己14煤(岩)保护层开采产生的高含矸率原煤经井下煤矸分选系统分选,产生的矸石同步运输至己15煤层充填,为了保障充填面的主产能力,提出充填与垮落式协同开采方法,在同一个工作面采用充填及垮落法2种方式管理顶板,借助充填采煤技术[13-16]实现矸石回填;由于保护层采动影响增加了被保护层的透气性,同时在保护层与被保护层中布置了瓦斯抽采系统抽采瓦斯,并在地面布置了瓦斯发电系统,可实现抽采瓦斯清洁利用。整体形成煤(岩)层开采—煤矸分选—瓦斯抽采—充填协同垮落式开采—瓦斯发电利用的“采选抽充用”协同开采集成技术,如图2所示。

图2 “采选抽充用”协同开采集成技术
Fig.2 Collaborative mining integration technology of “mining-dressing-gas draining-backfilling-using”

2 复杂条件保护层开采技术

2.1 技术原理

针对深部低渗透煤层不具备常规保护层的难题,研究提出了复杂条件保护层开采增透卸压方法(图3)。开采突出煤层附近较薄煤层及其附近部分岩层或者全部岩层作为保护层的技术,以保证保护层开采卸压效果、消除煤层突出危险性。由于工作面煤线较薄,开采岩层厚度较大,局部甚至出现全岩工作面,传统综采采煤机难以取得理想的割岩效果,针对复杂条件保护层工作面的开采需采取特殊的开采工艺,如采煤机设备升级,岩层注水软化或爆破预裂。综合国内外对夹矸煤层开采的方法研究,针对复杂条件保护层工作面不同煤岩厚度特征提出了复杂条件保护层工作面煤岩切割方法[17-20]

图3 复杂条件保护层开采增透卸压方法
Fig.3 Anti-reflection and pressure relief method for protection layer mining under complex conditions

2.2 开采工艺

14-31010及己14-31050工作面为保护层首批开采的复杂条件保护层开采工作面(图1),工作面煤层平均厚度仅0.5 m,设计采高1.9 m。整个保护层80%以上的工作面岩层厚度大于0.8 m,岩石的普氏系数f为7~9。

根据工作面岩层厚度变化情况,将采煤机由原MG320/710-WD型改为MG500/1130-WD型,同时配合爆破预裂进行回采。具体为岩层厚度小于0.6 m时,直接采用采煤机截割破煤岩;岩层厚度达到0.6 m及以上时,先进行爆破预裂,再采用采煤机进行截割,爆破钻孔的设计根据岩层厚度变化实时调整,厚度在0.6~0.8 m时,采用单排孔布置,仰角10°;大于0.8 m时,采用三花孔布置,仰角15°,俯角15°~20°。孔距均为0.5~0.7 m,孔深1.2~1.5 m。

3 煤矸井下分选技术

14煤层复杂条件保护层工作面煤流矸石含矸率高达74%,其中粒级0~13 mm筛下物质量占比达35.4%,灰分为61.5%,分选密度级1.7 kg/L,对煤矸分选很有难度。根据上述特征,结合十二矿实际条件,设计采用13、250 mm三产品齿辊式滚轴筛按粒径对煤流矸石进行初选,再经重介质浅槽分选机按密级进行终选的分选方案。

井下煤矸分选系统主要包括重介质浅槽排矸系统和煤泥水处理系统两部分,煤矸分选工艺包括重介质浅槽排矸工艺和煤泥水处理工艺[21-24]。分选系统整体工艺过程是:首先,选择合适筛孔的滚轴筛对己14复杂条件保护层生产的毛煤进行筛分,使小粒度的筛下物灰分降到一定水平,对筛中物采用重介质浅槽分选机进行回收处理;然后通过煤泥回收系统再次进行煤泥洗选,重介浅槽分选系统整体工艺流程如图4所示。

图4 重介浅槽分选工艺流程
Fig.4 Separation process of dense medium shallow groove

根据矿井实际条件,在三水平西翼运矸巷和运矸斜巷的贯通处布置井下分选硐室。煤矸井下分选硐室水平方向长度为49.7 m,最大高度8.8 m,宽4 m。分选硐室布置XCG-16/28型三产品滚轴筛、辊式破碎机、XZQ1525型重介浅槽分选机等关键分选设备,其中分选机适用于13~250 mm颗粒煤矸分选,分选能力达到220万t/a。煤矸井下分选硐室及关键设备如图5所示。

图5 井下分选硐室布置
Fig.5 Arrangement of washing chamber in underg round mine

4 瓦斯立体抽采技术

瓦斯立体抽采技术主要包括通过高(低)位巷道和沿空留巷对本煤层、邻近层和采空区进行的瓦斯抽采技术[25-28]。针对十二矿的保护层和被保护层工作面分别实施了底抽巷穿层钻孔预抽-卸压截流抽、顺层钻孔预抽-卸压强化抽和沿空留巷埋管抽采的瓦斯立体抽采技术如图6所示。其中对于被保护层己15煤层瓦斯的抽采途径主要分为在己14煤层中进行抽采瓦斯和在本煤层及底抽巷中抽采瓦斯。在己14煤层中抽采瓦斯主要通过在己14-31010工作面下进风巷布置底板穿层钻孔,抽采己15煤层的卸压瓦斯;在本煤层己15煤层抽采瓦斯主要通过在己15-31010工作面进风巷、回风巷施工顺层抽采钻孔抽采本煤层瓦斯;在己15-31010底抽巷每隔5 m向己15煤层施工1组穿层预抽钻孔,对己15煤层的瓦斯进行抽采。采空区瓦斯主要通过在己14下进风巷沿空留巷墙体每隔10 m埋设直径300 mm的抽采管路,抽采采空区瓦斯。

图6 瓦斯立体抽采技术示意
Fig.6 Gas three-dimensional drainage extraction technology

5 充填垮落式协同开采技术

5.1 技术原理

充填垮落式协同开采技术是指在同一个工作面布置充填段和垮落段,充填段与垮落段之间的煤炭资源利用过渡段设备进行开采,各段设备相互协调作业以实现各段工艺在时间和空间上配合完成采煤和充填工艺。目前2种开采方式协同开采煤炭资源已成为常见的开采方法,主要包括高档普采和炮采的协同作业、综采和综放之间的协调作业、综采和炮采之间的协调作业[29-32]。充填垮落式协同开采方法中的充填段布置充填采煤液压支架、刮板输送机以及固体充填材料多孔底卸式刮板输送机等充填设备,充填段主要以处理矸石为目的;垮落段布置采煤机、刮板输送机和液压支架等综采设备以自然垮落式的方法开采煤炭资源;过渡段是为了实现充填段与垮落段之间矿压能够平稳的过渡。在各段系统布置中所体现的特征也各不相同,充填段主要是利用分选矸石、掘进矸石以及地面矸石进行采空区充填,主要目的是处理矸石;垮落段的系统布置特点同传统的综采系统布置特点相同;过渡段的系统布置主要是为了衔接充填段与垮落段之间的设备以及对矿压显现的过渡。充填垮落式协同开采方法的系统布置如图7所示。

1—区段运矸巷;2—固体物料带式输送机;3—自移式固体物料转载输送机;4—采煤机;5—多孔底卸式输送机;6—机头升降平台;7—巷旁充填体;8—固体物料充填体;9—卸料口;10—运煤刮板输送机;11—充填采煤液压支架;12—机尾升降平台;13—过渡液压支架;14—综采液压支架;15—采空区垮落矸石;16—破碎机;17—运煤转载机;18—运煤带式输送机;19—区段运煤巷;
图7 充填垮落式协同开采工作面布置示意
Fig.7 Layout of backfilling and caving collaborative mining face

5.2 设备选型

为充分考虑保护层己14煤层开采过程中的矸石处理量以及过渡段的矿压显现特征,设计被保护层充填与垮落式协同开采首采面为己15-31010工作面(图7),面长为220 m,其中垮落段长度为94 m,充填段长度为120 m,过渡段长度为6 m,开采高度为3.2 m。同时,针对充填与垮落式协同开采工作面的设备选型,需充分考虑其充填能力与采煤能力的相互适应关系以及两者的平行作业,保证充填与采煤作业在时间和空间上相互配合。最终确定充填段设备为:MG400/940 WD型采煤机,SGZ-800/800WS型刮板输送机,ZC5200/20/40型充填采煤液压支架,SZZ764/200型自移式转载输送机以及SGZ764/2×200型多孔底卸式输送机等,其中采煤机和刮板输送机均是常规综采设备。过渡段选择的基本架型与充填段一致,考虑到通风管理、设置机头以及挡矸要求,过渡支架后部设置与机头升降平台连接的耳座、后挡矸装置以及侧挡矸装置。

6 瓦斯地面发电清洁利用技术

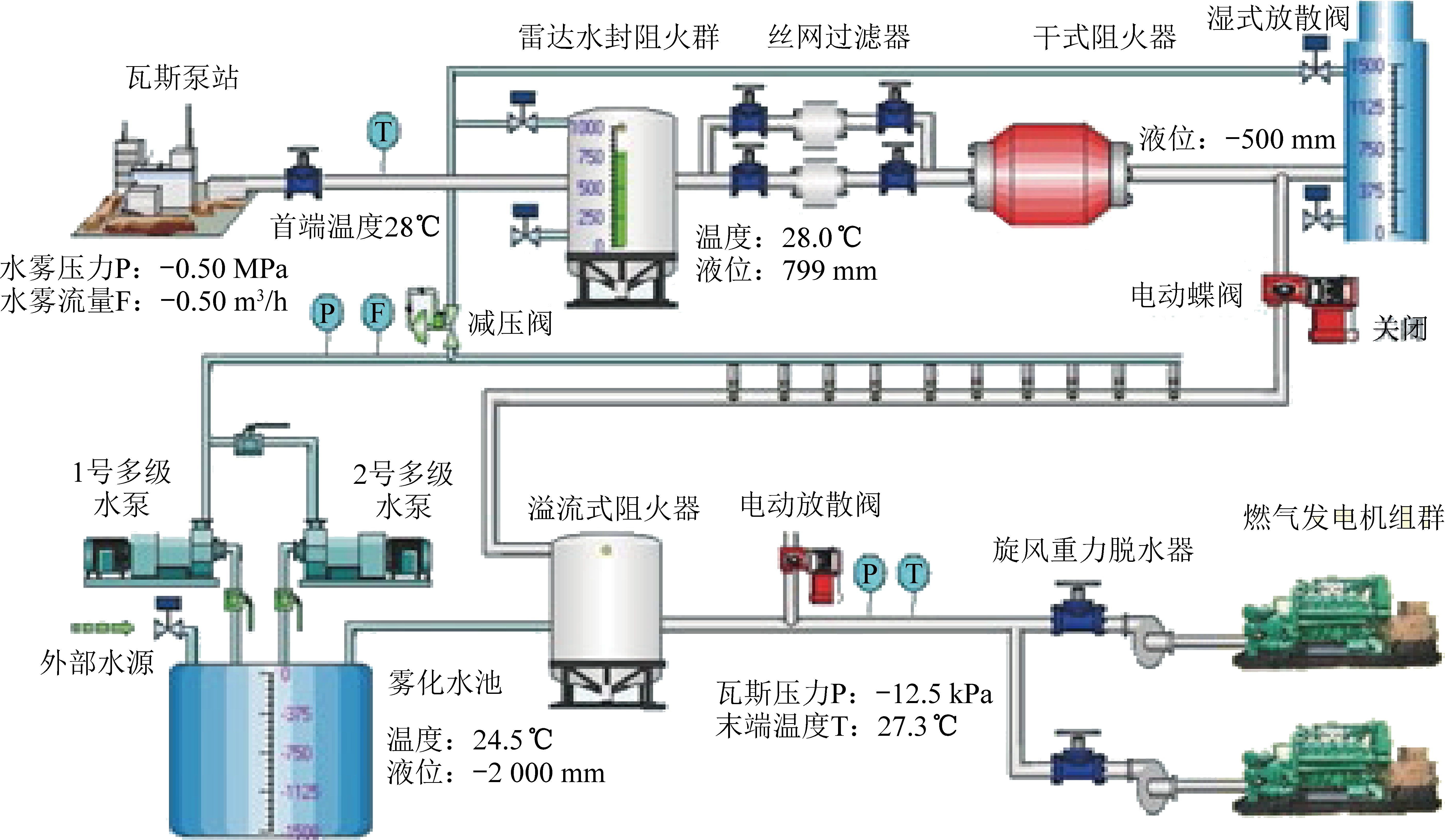
为充分利用井下抽采的瓦斯,十二矿在地面分别建立了中央地面瓦斯发电站和北山地面瓦斯发电站,其中北山地面瓦斯发电站主要利用己15煤层抽采瓦斯进行发电,如图8所示。北山地面瓦斯发电站利用燃气轮机发电技术进行瓦斯发电,发电工艺流程如图9所示,通过瓦斯泵站抽采出的瓦斯首先经过雷达水封阻火器使得内部温度达到28 ℃,液位达到799 cm,然后经过干式阻火器以及溢流式阻火器,最后经旋风重力脱水器进行脱水后进行燃气发电机组群燃烧发电。同时在工艺过程中采用多级阻火技术,彻底解决回火的安全问题,实现机组高效运行,达到机组发电效率高、持续功率高和运行成本低等特点,实现了抽采瓦斯地面发电清洁利用。

图8 北山瓦斯发电站
Fig.8 Beishan gas power station

图9 北山瓦斯发电工艺流程
Fig.9 Beishan gas power generation process

7 工程实施效果

深部矿区高瓦斯低渗透性煤层协同开采技术在十二矿的应用中发挥着显著作用。自2015年1月至2019年12月,共抽采工作面16个,开采复杂条件保护层工作面4个,解放被保护层工作面6个,开采卸压增透后的工作面和充填协同垮落式开采工作面9个。共解放煤炭资源588.0万t,回采煤炭资源381.5万t,抽采瓦斯9 087.9万m3,瓦斯发电6 084.8万kW·h,处理井下矸石72.1万t。

在瓦斯抽采利用方面,十二矿建成4座瓦斯抽采泵站、3座固定瓦斯抽采泵站和1座井下移动瓦斯抽采泵站,泵站综合抽采能力达到1 200 m3/min以上。建成2座瓦斯发电站,中央发电站安装4台500GF1-3RW型低浓度煤矿瓦斯发电机组,现运行2台,日发电量1.8万kW·h左右;北山瓦斯发电站安装3台型号700GFZ-RWD-TEM2-3瓦斯发电机组,现已全部运行,日发电量4.0万kW·h左右,全矿日发电量6.0万kW·h左右,全年节约用电成本900万元左右。

8 结 论

1)针对平顶山矿区的地质概况以及煤层的赋存条件,提出采用协同开采技术的思路解决十二矿当前的工程难题,其技术线路为:复杂条件保护层与被保护层开采时空协同、卸压增透与瓦斯抽采协同以及采选充一体化工艺组织协同。

2)“采选抽充用”协同开采集复杂条件保护层开采、井下煤矸分选、瓦斯立体抽采、充填与垮落协同开采、瓦斯地面发电技术于一体,实现了平顶山矿区深部高瓦斯低渗透煤层的安全高效开采。自2015年1月应用以来,共解放煤炭资源588.0万t,抽采瓦斯9 087.9万m3,瓦斯发电6 084.8万kW·h,处理井下矸石72.11万t。

3)形成的高瓦斯低渗透煤层的安全开采模式,可提高深部矿井煤炭资源的回收率,拓展煤炭资源的开采方法。同时,避免了矸石在地面的堆积对地表环境造成的影响,在同类矿井中具有很好的推广价值。

参考文献(References):

[1] 谢和平.“深部岩体力学与开采理论”专辑特约主编致读者[J].煤炭学报,2019,44(5):1-2.

[2] 窦林名.深部开采冲击矿压防治研究[J].采矿与安全工程学报,2003(S1):58-60.

[3] 张吉雄,张 强,巨 峰.深部煤炭资源采选充绿色化开采理论与技术[J].煤炭学报,2018,43(2):377-389.

ZHANG Jixiong,ZHANG Qiang,JU Feng.Theory and technique of greening mining integrating mining,separating and backfilling in deep coal resources[J].Journal of China Coal Society,2018,43(2):377-389.

[4] 刘洪永,程远平,赵长春,等.保护层的分类及判定方法研究[J].采矿与安全工程学报,2010,27(4):468-474.

LIU Hongyong,CHENG Yuanping,ZHAO Changchun,et al.Classification and judgment method of the protective layers[J].Journal of Mining & Safety Engineering,2010,27(4):468-474.

[5] 王海锋.采场下伏煤岩体卸压作用原理及在被保护层卸压瓦斯抽采中的应用[D].徐州:中国矿业大学,2008.

WANG Haifeng.Pressure relief functional principle of stope underlying coal-rock mass and application in gas extraction of protected coal seam[D].Xuzhou:China University of Mining and Technology,2008.

[6] 惠功领,宋锦虎.深部保护层开采煤岩体动力学演化的参数计算分析[J].煤矿安全,2013,44(6):168-171.

HUI Gongling,SONG Jinhu.Parameter calculation analysis of the coal rock dynamical evolution of the deep protective seam mining[J].Safety in Coal Mines,2013,44(6):168-171.

[7] 王佑安,李英俊.我国煤矿抽放瓦斯方法分类及技术改进途径[J].煤矿安全,1981(8):1-9.

[8] 曹俊文.瓦斯抽采与资源利用技术在屯兰矿的应用[J].能源与节能,2016(12):24-25,29.

CAO Junwen.Application of gas extraction and resource utilization technology used in tunlan coal mine [J].Energy and Energy Conservation,2016(12):24-25,29.

[9] 张忠温.千万吨矿井近距离特厚煤层协同开采技术[J].煤炭科学技术,2013,41(11):63-67.

ZHANG Zhongwen.Coordinated mining technology of contiguous ultra thick seams in mine with annual production over 10 million tons [J].Coal Science and Technology,2013,41(11):63-67.

[10] 贺永军,张洪.露天煤矿相邻端帮压煤协同开采的研究[J].露天采矿技术,2016,31(4):14-17.

HE Yongjun,ZHANG Hong.Research on adjacent end slope pressing coal cooperative mining in open-pit coal mine [J].Opencast Mining Technology,2016,31(4):14-17.

[11] 田树昆,吴 迪,马洪伟,等.相邻露天煤矿公共边界压煤协同开采方案[J].露天采矿技术,2019,34(6):77-79.

TIAN Shukun,WU Di,MA Hongwei, et al.Synergetic mining programme of coal at the public boundary of adjacent open-pit coal mines [J].Opencast Mining Technology,2019,34(6):77-79.

[12] 曾 晟,叶文浩,徐华清.煤型铀矿床煤铀协同开采理论模型[J].金属矿山,2020(5):117-123.

ZENG Sheng,YE Wenhao,XU Huaqing.Theoretical model of synergetic mining of coal and uranium in uranium bearing coal deposit [J].Metal Mine,2020(5):117-123.

[13] ZHANG Jixiong,ZHOU Nan,HUANG Yanli,et al.Impact law of the bulk ratio of backfilling body to overlying strata movement in fully mechanized backfilling mining[J].Journal of Mining Science,2011,47(1):73-84.

[14] HUANG Yanli,ZHANG Jixiong,ZHANG Qiang,et al.Backfilling technology of substituting waste and fly ash for coal underground in china coal mining area[J].Environmental Engineering and Management Journal,2011,10(6):769-755.

[15] HUANG Yanli,ZHANG Jixiong,AN Baifu,et al.Overlying strata movement law in fully mechanized coal mining and backfilling longwall face by similar physical simulation[J].Journal of Mining Science,2011,47(5):618-627.

[16] ZHANG Jixiong,JIANG Haiqiang,DENGXuejie,et al.Prediction of the height of water-conducting zone above the mined panel in solid backfill mining[J].Mine Water and the Environment,2014,33(4):317-326.

[17] 杨绪军.坚硬厚夹矸复合煤层安全高效开采关键技术研究[J].科技信息,2013(25):402-403.

YANG Xujun.Hard compound safe and efficient mining of coal seam thickness dirt band the key technology research[J].Science & Technology Information,2013(25):402-403.

[18] 宋桂军.厚夹矸煤层分采分运矸石充填采空区技术研究[J].中国煤炭,2014,40(S1):61-65,68.

SONG Guijun.Thick coal seam mining gangue transport backfilling mining research area space[J].China Coal,2014,40(S1):61-65,68.

[19] 王 蕾,刘安琪.厚夹矸煤层分层综采与合层综放经济效益对比分析[J].煤炭工程,2012(12):135-137.

WANG Lei,LIU Anqi.Analysis on economic benefit comparison between fully mechanized mining in slice of thick seam with thick partings and fully mechanized top coal caving mining in seams combined[J].Coal Engineering,2012(12):135-137.

[20] 程文武,孔祥斌,黄忠义.多分层厚夹矸放煤技术的研究与实践[J].煤矿现代化,2012(1):10-13.

CHENG Wenwu,KONG Xiangbin,HUANG Zhongyi.Many layered with thick coal gangue put technology research and practice[J].Coal Mine Modernization,2012(1):10-13.

[21] 李建平,杜长龙,徐龙江.煤和矸石的冲击式破碎分离试验[J].煤炭学报,2011,36(4):687-690.

LI Jianping,DU Changlong,XU Longjiang.Impactive crushing and separation experiment of coal and gangue[J].Journal of China Coal Society,2011,36(4):687-690.

[22] 赵春祥,叶桂森.重介质选煤过程控制模型及控制算法的研究[J].煤炭学报,2000,25(S1):196-200.

ZHAO Chunxiang,YE Guisen.Study of heavy-medium coal preparation process control model and control algorithm[J].Journal of China Coal Society,2000,25(S1):196-200.

[23] 彭耀丽,谢广元,蒋兆桂,等.基于高浓度煤泥水的柱式主再浮试验研究[J].煤炭学报,2013,38(S1):195-200.

PENG Yaoli,XIE Guangyuan,JIANG Zhaogui,et al.Experimental study on primary and secondary column flotation based on high concentration coal slurry [J].Journal of China Coal Society,2013,38(S1):195-200.

[24] 罗 文,杨俊彩.神东矿区薄煤层安全高效开采技术研究[J].煤炭科学技术,2020,48(3):68-74.

LUO Wen,YANG Juncai.Study on safety and efficient mining technology of thin coal seam in Shendong Mining Area [J].Coal Science and Technology,2020,48(3):68-74.

[25] 王 亮.巨厚火成岩下远程卸压煤岩体裂隙演化与渗流特征及在瓦斯抽采中的应用[D].徐州:中国矿业大学,2009.

WANG Liang.Fracture evolution and seepage characteristics of distant pressure relief coal-rock masses and application in gas extraction under an extremely thick igneous rock[D].Xuzhou:China University of Mining and Technology,2009.

[26] 张拥军,于广明,路世豹,等.近距离上保护层开采瓦斯运移规律数值分析[J].岩土力学,2010,31(S1):398-404.

ZHANG Yongjun,YU Guangming,LU Shibao,et al.Numerical analysis of gas flow law with short distance upper protective layer gas extraction[J].Rock and Soil Mechanics,2010,31(S1):398-404.

[27] 孟祥瑞,徐铖辉,高召宁,等.采场底板应力分布及破坏机理[J].煤炭学报,2010,35(11):1832-1836.

MENG Xiangrui,XU Chenghui,GAO Zhaoning,et al.Stress distribution and damage mechanism of mining floor[J].Journal of China Coal Society,2010,35(11):1832-1836.

[28] 杨天鸿,唐春安,朱万成,等.岩石破裂过程渗流与应力耦合分析[J].岩土工程学报,2001,23(4):489-493.

YANG Tianhong,TANG Chunan,ZHU Wancheng,et al.Coupling analysis of seepage and stresses in rock failure process[J].Chinese Journal of Geotechnical Engineering,2001,23(4):489-493.

[29] 徐钦标,姚尚元.综采面与炮采面联合开采的生产实践[J].煤炭技术,2006,25(6):64-65.

XU Qinbiao,YAO Shangyuan.Production practice of combined mining in fully mechanized coal face and blasting mining face[J].Coal Technology,2006,25(6):64-65.

[30] 吴元峰,高占锋.同时采用机采过断层工作面和炮采的生产工艺及顶板管理方法[J].煤矿支护,2007(3):37-38.

WU Yuanfeng,GAO Zhanfeng.The production process and the roof management method of the working face of the machine and blasting mining[J].Coal Mine Supports,2007(3):37-38.

[31] 李海潮.综采综放混合开采顶板控制技术探讨[J].机械管理开发,2006(3):45-46.

LI Haichao.Approach on roof control technology for combined mining and blasting mixed mining[J].Mechanical Management and Development,2006(3):45-46.

[32] 刘 昆,徐金海.综采综放混采工作面设备选型配套的研究与实践[J].矿山机械,2010,38(21):17-20.

LIU Kun,XU Jinhai.Study and practice of selection and matching of equipment on working faces combining fully-mechanized mining with caving[J].Mining and Processing Equipment,2010,38(21):17-20.

Key technologies for collaborative mining of high gas and low permeabilitycoal seams in deep mining areas

ZHANG Jianguo1,2

(1.State Key Laboratory of Coking Coal Exploitation and Comprehensive Utilization,Pindingshan 467000,China;2.China Pingmeishenma Energy & Chemical Industry Group Co.,Ltd.,Pingdingshan 467000,China)

Abstract:In order to solve the typical engineering technical problems of the protective layer mining under complex conditions such as high gas content,low permeability and unstableoverlying strata in deep mining areas,based on the geological conditions of Pingdingshan mining area,the deep "complex mining method of protective layer→ coal gangue underground sorting → gas three-dimensional drainage →ptotected layer mixed mining → gas surface power generation" closed cycle "mining,separating,draining and filling" collaborative mining technology is developed.The requirements and practical significance of the "mining,selection,extraction,filling and utilization" collaborative mining technology were put forward,and the technical methods and basic principles of the protective layer under complex conditions were revealed,and the underground heavy medium shallow trench coal gangue separation system was established to realize the separation of coal flow gangue.On the basis of the original production system,a filling and caving mining method is developed and a mixed mining face with solid backfilling and traditional fully mechanized mining face was designed,which realized the coal mining and the waste rock backfilling under the separation gangue well.At the same time,the three-dimensional gas extraction and the ground low concentration gas power generation system were designed to realize the safe pressure relief extraction and clean utilization of the protected layer gas.Based on the above technical methods,the collaborative mining integration technology of "mining-dressing-gas draining-backfilling-using" was carried out in No.14 and No.15 coal seam group of No.12 Pingdingshancoal mine and the practical results show thatthe working face of the unconventional protective layer with a face length of 150 meters has a monthly advancement of 120 meters,the selection capacity of the underground sorting system has reached 4 million t/a,the filling and caving working face has a length of 220 meters,the production capacity has reached 3 million t/a,and all the gangues have been disposed underground.Since the application of the collaborative mining technology in 2015,a total of 5.88 million tons of coal resources have been liberated.At present,it has safely recovered 3.815 million tons of coal resources,90.879 million m3 of gas and 60.848 million kW·h of gas power has been generated.Significant economic benefits have been achieved,and safe,efficient and green co-mining of coal and gas has been realized.

Key words:collaborative mining; protective layer; three-dimensional extraction; underground separation

中图分类号:TD823

文献标志码:A

文章编号:0253-2336(2020)09-0066-09

移动扫码阅读

张建国.深部高瓦斯低渗透性煤层协同开采关键技术研究[J].煤炭科学技术,2020,48(9):66-74.doi:10.13199/j.cnki.cst.2020.09.007

ZHANG Jianguo.Key technologies for collaborative mining of high gas and low permeability coal seams in deep mining areas[J].Coal Science and Technology,2020,48(9):66-74.doi:10.13199/j.cnki.cst.2020.09.007

收稿日期:2020-06-11 责任编辑:李金松

基金项目:国家重点研发计划资助项目(2018YFC0604706)

作者简介:张建国(1965—),男,河南滑县人,教授级高级工程师,现任中国平煤神马能源化工集团有限责任公司副总经理。E-mail:zhangjg_z@126.com